Skip to content

Latest commit

 

History

History
149 KB

File metadata and controls

149 KB
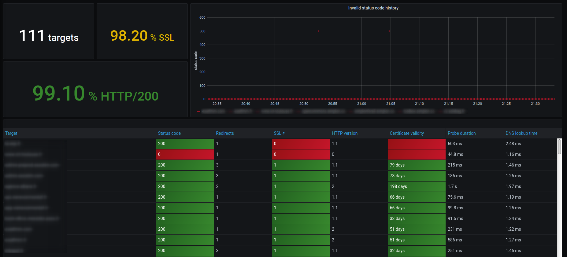
overview_1.png